Запасные части ЧТЗ Запасные части ЧТЗ
Севастополь
Например:
Актобе
Алдан
или
Выбрать автоматически
Актобе
Алдан
Алматы
Алчевск
Архангельск
Астана
Астрахань
Атырау
Баку
Балашиха
Барнаул
Белгород
Бердянск
Бишкек
Владивосток
Владикавказ
Воркута
Воронеж
Горловка
Грозный
Донецк
Екатеринбург
Иваново
Ижевск
Иркутск
Казань
Калининград
Каменск-Уральский
Караганда
Каховка
Кемерово
Киров
Комсомольск-на-Амуре
Костанай
Краснодар
Красноярск
Красный луч
Ленск
Луганск
Магадан
Магнитогорск
Макеевка
Махачкала
Мелитополь
Минск
Мирный (Якутия)
Москва
Мурманск
Нерюнгри
Нижневартовск
Нижний Новгород
Нижний Тагил
Новая каховка
Новокузнецк
Новосибирск
Новый Уренгой
Норильск
Ноябрьск
Нур-Султан
Омск
Оренбург
Ош
Павлодар
Пермь
Петрозаводск
Петропавловск
Петропавловск-Камчатский
Псков
Ростов-на-Дону
Салехард
Самара
Санкт-Петербург
Саратов
Севастополь
Семей
Симферополь
Сочи
Ставрополь
Сургут
Сыктывкар
Тараз
Ташкент
Токмак
Томск
Тында
Тюмень
Ульяновск
Усинск
Усть-Каменогорск
Уфа
Хабаровск
Ханты-Мансийск
Херсон
Челябинск
Чита
Шымкент
Экибастуз
Энергодар
Южно-Сахалинск
Якутск
Ваш город
Севастополь
Войти
Запасные части к тракторам на одном сайте
+7 (932) 303-00-10
+7 (932) 303-00-10
г. Севастополь, ул. Отрадная, д. 17/1
Пн-Пт: 9:30-18:30 Cб-Вс: Выходной
Отправить заявку


Снятие и установка двигателя Т-170 Б-170 трактора в Севастополе


/
с НДС 20%
Описание

Снятие двигателя Т-170

Слейте воду из системы охлаждения, масло из картера дизеля и бензин из бензобака. Снимите с трактора переднюю и заднюю крыши капота, радиаторы, гидробаки, кабину и кожух муфты сцепления. Отсоедините масляные трубы от насосов НШ 100А-ЗЛ и НШ 32 У-Л. Отсоедините масло- и топливопроводы, трубку слива топлива от форсунок. Расстопорите и отверните восемь болтов крепления фланца верхнего вала коробки передач к фланцу вала муфты сцепления. Сдвиньте фланец вала муфты сцепления до упора. Снимите крышки люков лонжеронов.

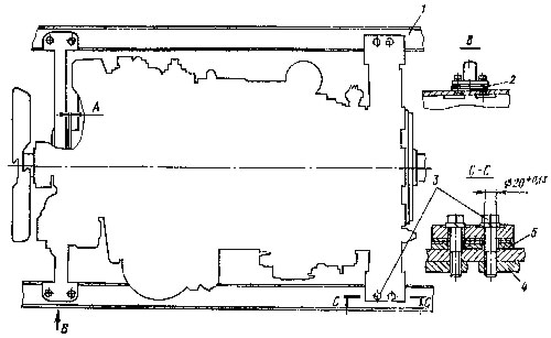
Установка дизеля на лонжеронах трактора
Рис. 8. Установка дизеля на лонжеронах трактора

Выверните восемь болтов 3 (рис. 8) крепления лап дизеля к лонжеронам 1, придерживая изнутри лонжеронов планки 4. Установите приспособление для подъема дизеля, как показано на рис. 9. Масса дизеля 2100 кг. Снимите дизель и установите лапами передней опоры и задними лапами на постамент. Уберите с лонжеронов регулировочные прокладки 2 и 5 (см. рис.8). Свяжите прокладки в пакет и сделайте метку для того, чтобы установить на прежние места.

Установка двигателя Т-170

Установите на дизель муфту сцепления и отрегулируйте ее.

Центрирование дизеля с коробкой передач
Рис. 10. Центрирование дизеля с коробкой передач

Застропите дизель подъемным приспособлением и установите на лонжероны, предварительно подложив под лапы передней опоры и задние лапы дизеля прокладки 2 и 5. Установите размер 31±2 мм между сдвинутой вперед до упора муфтой включения 1 (рис. 10) и тормозком муфты 3, присоединенной к фланцу 4 верхнего вала коробки передач.

Установите зазор А (см. рис. 8) между задним торцом передней опоры и кожухом шестерен распределения в пределах 1...4 мм. Проверьте положение оси коленчатого вала относительно оси верхнего вала коробки передач (смещение осей должно быть не более 0,3 мм, перекос не более 0,7 мм), для чего:

  • закрепите приспособление 2 (см. рис. 10) на фланце 4 верхнего вала коробки передач при отсоединенной муфте 3;

  • выставьте болтами размеры А и В в верхней точке маховика 1,0 ... 1,5 мм, сделайте метку и, поворачивая маховик и фланец с приспособлением, замерьте размеры А и В в последующих трех положениях через каждые 90°. Разность замеров в четырех точках размера А допускается не более 0,6 мм, размера В не более 0,7 мм;

  • подложите или уберите регулировочные прокладки под опоры дизеля и переместите его вправо или влево для того, чтобы обеспечить допустимое смещение или перекос осей. Максимальная величина установленного под опору дизеля набора прокладок должна быть не более 18 мм. При установке набора прокладок толщиной более 10 мм используйте толстые прокладки с приваркой нижних к лонжеронам.

Закрепите дизель на раме трактора восьмью призонными болтами 3 (см. рис. 8) с пружинными шайбами и планками 4. Момент затяжки болтов 250 ... 350 Н-м (25 ... 35 кгс-м). Снимите приспособление, вложите в канавку муфты 3 (см. рис. 10) резиновое кольцо и, передвинув муфту к фланцу 4 верхнего вала коробки передач, соедините с ним призонными болтами с пластинчатыми шайбами. Отогните концы пластинчатых шайб на грани болтов. Установите последовательно снятые ранее сборочные единицы и детали трактора.

Снятие и установка двигателя